Todas las herramientas de Google Cloud para reducir tus costes en la nube

Cuando las empresas deciden migrar sus operaciones a la nube, la capacidad de creación de una infraestructura más flexible, escalable y accesible es lo que las motiva a dar ese paso. Google Cloud, con su robusta oferta de servicios, se ha consolidado como una opción muy popular y efectiva dentro de los proveedores de nube pública para empresas de todos los tamaños. Sin embargo, junto con la agilidad y la potencia que ofrece, viene un reto importante: la gestión y optimización de los costes

Sin una supervisión cuidadosa y herramientas adecuadas, los gastos pueden dispararse rápidamente, lo que afecta al presupuesto y, en última instancia, al retorno de la inversión (ROI). Por esta razón, es fundamental contar con estrategias efectivas y las herramientas correctas para analizar, controlar y optimizar los costes en Google Cloud.

En este artículo, te presentamos 9 herramientas (algunas que utilizan IA) para ayudarte a gestionar tus gastos y maximizar la eficiencia de tu inversión en la nube de Google.

1. Google Cloud Pricing Calculator

Esta herramienta es esencial antes de iniciar un proyecto o planear una expansión. Te permite estimar los costes de tus servicios seleccionados basándose en configuraciones específicas, como el tipo de máquina virtual, almacenamiento, y ancho de banda. Es ideal para prever el presupuesto y evitar sorpresas.

Cómo usarla:

  • Accede a Google Cloud Pricing Calculator y selecciona los servicios que planeas utilizar.
  • Configura los detalles como región, tipo de máquina y tiempo de uso.
  • Analiza el desglose de costes y ajusta según tus necesidades.

2. Google Cloud Billing Reports

Los informes de facturación de Google Cloud Billing Reports ofrecen un análisis detallado del gasto, permitiendo identificar las tendencias de coste en diferentes servicios y proyectos. Es una herramienta fundamental para gestionar los presupuestos en tiempo real.

Características destacadas:

  • Personaliza informes por proyecto, cuenta de facturación o etiquetas.
  • Visualiza gráficos y tendencias de gasto a lo largo del tiempo.
  • Descubre servicios que consumen más de lo esperado y ajusta tus recursos.

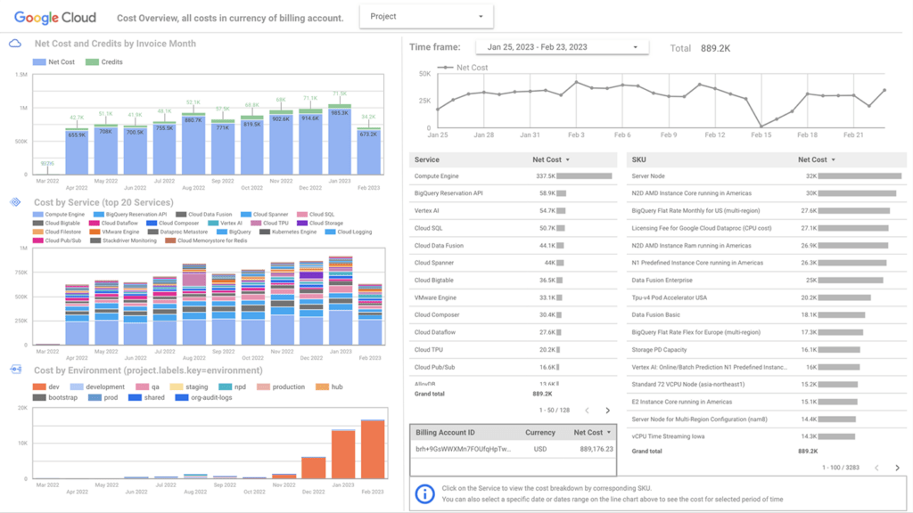
3. Google Cloud FinOps Hub

Google Cloud FinOps Hub es una herramienta relativamente nueva que permite a las organizaciones adoptar las mejores prácticas de gestión financiera en la nube. Esta plataforma está diseñada para ayudar a los equipos a colaborar de manera más efectiva, alinear sus estrategias de gasto con los objetivos empresariales y tomar decisiones informadas basadas en datos en tiempo real.

Beneficios clave:

  • Mejora la transparencia y la gestión de los costes en la nube.
  • Ayuda a identificar áreas de oportunidad para optimizar recursos.
  • Permite la implementación de mejores prácticas de FinOps, enfocadas en maximizar el valor de la inversión en la nube.

 

Funcionalidades principales:

  • Paneles de control unificados: Ofrece visibilidad centralizada de los costes, con gráficos interactivos y reportes personalizados.
  • Sugerencias optimizadas: Proporciona recomendaciones basadas en patrones de uso para reducir gastos y mejorar la eficiencia, así como recomendaciones de Rightsizing, commitments y scores. Por ejemplo, FinOps Maturity, que nos indica lo bien que usamos las herramientas de google para para prácticas de FinOps.
  • Integración con otros servicios de Google Cloud: Permite un análisis profundo mediante la conexión con Cloud Billing, BigQuery y otros servicios.
  • Colaboración interdepartamental: Facilita la comunicación y la toma de decisiones entre equipos financieros y técnicos, alineando objetivos financieros y operativos.
finops hub dashboard

4. Google Cloud Cost Management

Este servicio proporciona sugerencias basadas en el uso real de tus recursos. Por ejemplo, si tienes una máquina virtual infrautilizada, recibirás recomendaciones para cambiarla a una de menor capacidad o para desactivarla.

Beneficios clave:

  • Reduce gastos ajustando instancias subutilizadas.
  • Mejora la eficiencia mediante recomendaciones automatizadas.
  • Optimiza el uso de recursos reservados con ajustes proactivos.

5. Cloud Asset Inventory y Cloud Monitoring

La combinación de Cloud Asset Inventory y Cloud Monitoring permite un seguimiento detallado de todos tus recursos y la actividad asociada a ellos. Esto es vital para analizar los costes indirectos y detectar patrones de uso que puedan representar oportunidades de optimización.

Usos prácticos:

  • Identificar recursos no utilizados o inactivos.
  • Crear alertas para cambios de uso significativos.
  • Centralizar la visibilidad de tus activos para un análisis integral

6. Cloud Functions

Para prevenir gastos inesperados, se pueden crear scripts personalizados con Google Cloud Functions que generen alertas cuando el gasto diario o mensual alcance un umbral definido. Esto ayuda a reaccionar de inmediato y a tomar decisiones proactivas.

Ejemplo de implementación:

  • Configura una función que consulte la API de Google Cloud Billing.
  • Define umbrales de gasto para alertas y crea notificaciones por correo o SMS.
  • Revisa y ajusta los parámetros regularmente para alinearlos con tus objetivos financieros.

7. Google Cloud AI-Powered Cost Anomaly Detection

La herramienta AI-Powered Cost Anomaly Detection de Google Cloud está diseñada para identificar patrones de gasto inesperados o fuera de lo común en tus servicios de la nube, utilizando inteligencia artificial para analizar automáticamente los datos de facturación. Esta solución actúa como un sistema de alerta temprana que permite a las organizaciones responder rápidamente ante posibles problemas financieros o errores en la configuración de sus recursos.

¿Cómo funciona?

El sistema emplea algoritmos de aprendizaje automático para analizar el historial de gasto y uso de los servicios en Google Cloud. Basándose en estos datos, puede predecir patrones de comportamiento normal y detectar desviaciones significativas que puedan indicar anomalías, como un aumento repentino en los costes.

Beneficios clave:

  • Monitoreo automatizado las 24/7: Elimina la necesidad de revisar manualmente los informes de facturación, permitiendo un monitoreo constante de tus costes en tiempo real.
  • Alertas inmediatas y configurables: Recibe notificaciones automáticas cuando se detecten irregularidades en el gasto.
  • Prevención de sobregastos: Detecta picos de gasto inesperados antes de que escalen, ayudándote a tomar medidas correctivas rápidamente, cómo ajustar configuraciones de recursos o detener servicios innecesarios.
  • Mayor precisión gracias a la inteligencia artificial: Reduce los falsos positivos al identificar anomalías con precisión basada en patrones históricos, minimizando interrupciones por alarmas innecesarias.

8. Gemini Cloud Assist

Gemini Cloud Assist es una innovadora herramienta de inteligencia artificial desarrollada por Google Cloud que funciona como un asistente virtual avanzado. Su objetivo principal es ayudar a las organizaciones a gestionar, optimizar y entender sus recursos en la nube mediante interacciones conversacionales, recomendaciones personalizadas y un análisis profundo basado en IA. Entre sus diversas funcionalidades, destaca su capacidad para optimizar costes, proporcionando tanto asistencia proactiva como herramientas prácticas para reducir el gasto.

gemini cloud assist

9. Google Data Studio

Google Data Studio es una solución SaaS gratuita proporcionada por Google que puede conectarse a una amplia gama de fuentes de datos, incluida BigQuery.

Conecta Data Studio a tu exportación de facturación para crear tableros personalizados y visualizar tus costes de diferentes maneras.

Data Studio no requiere conocimientos de ningún lenguaje de programación para usarlo. Úsalo junto con los informes de la consola para crear tableros personalizados.

Existe plantillas disponibles para que las uses como: GKE Metering Dashboard o Google Billing Dashboard.

google cloud looker studio

Consejos Adicionales para la Optimización de Costes en Google Cloud:

  • Etiquetado de recursos: Asigna etiquetas a tus recursos para facilitar la identificación y la gestión de costes por departamento o proyecto.
  • Uso de descuentos por compromiso de uso: Opta por instancias reservadas o descuentos por uso sostenido, que pueden reducir el coste considerablemente.
  • Estrategias de apagado automático: Implementa políticas para apagar instancias fuera de horarios laborales o en momentos de baja actividad.

Conclusiones

Gestionar y optimizar los costes en Google Cloud requiere una combinación de buenas prácticas, herramientas de monitoreo y un análisis constante. Aprovechar todas las funcionalidades y herramientas que ofrece no solo te ayudará a reducir el gasto, sino que también mejorará la eficiencia de tus operaciones en la nube. Usa estas estrategias y herramientas para gestionar de forma inteligente tus recursos en Google Cloud y optimizar tu presupuesto sin comprometer la calidad de tus servicios.

Icon

¿Cómo podemos ayudarte?

Escríbenos con tu duda y tus datos de contacto y te responderemos lo antes posible.